Анализ быстродействия – теперь в справке Directum RX

15 0

Помимо описания новой функциональности, справка регулярно пополняется практическими рекомендациями. Они основаны на реальном опыте, полученном при внедрении системы и поддержке клиентов. В этот раз документация расширена по вопросам, касающимся быстродействия системы.

В справку уже входили материалы по производительности СУБД, но в основном они были ориентированы на Microsoft SQL, а сейчас все популярнее становится PostgreSQL. Документацию решили дополнить, чтобы администраторы могли самостоятельно:

  • закрывать часто встречающиеся проблемы по быстродействию, в том числе с помощью решения «Мониторинг Directum RX»;
  • сопровождать систему, не допуская инцидентов по снижению скорости работы.

В справке Directum RX 25.3 добавлен раздел «Анализ быстродействия системы» (Linux, Windows). Во вводной части приведен общий механизм локализации проблемы.

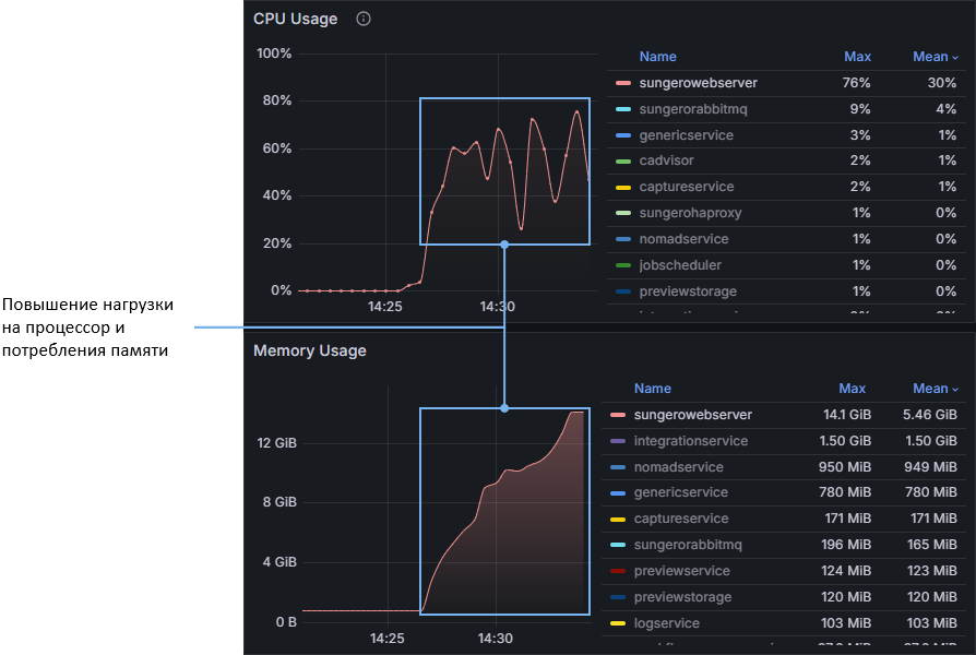
Далее рассмотрена диагностика сервисов через решение «Мониторинг Directum RX». Пошагово рассказано, как по дашбордам определить повышение нагрузки и нагружающие операции.

Также по пунктам расписан анализ быстродействия СУБД. В том числе, как найти нагружающие запросы.

Кроме того, даны рекомендации по проведению планового обслуживания PostgreSQL: очистка БД, обновление статистики и переиндексация.

* * *

Также напомним, что в версии 25.3 справка дополнилась материалами:

  • рекомендации, как с помощью лог-файлов искать причины ошибок в работе системы для Linux и Windows;
  • инструкции по установке и обновлению Directum RX в Windows с помощью командной строки;
  • порядок установки шрифтов на сервере (Linux, Windows). Это помогает при некорректной конвертации документа в PDF.

Спасибо за внимание! Будем рады вашим комментариям и вопросам!

15
Авторизуйтесь, чтобы оценить материал.
2
Пока комментариев нет.

Авторизуйтесь, чтобы написать комментарий